:quality(75)/2024_3_10_638456530577219715_tiktok-analytics.jpg)
Tiktok analytics: Cẩm nang hướng dẫn sử dụng hiệu quả dành cho doanh nghiệp
Với sự phổ biến của TikTok, nhu cầu sử dụng TikTok Analytics để đo lường và tối ưu hóa chiến lược tiếp thị trở nên ngày càng quan trọng. Bài viết này sẽ cung cấp chi tiết về cách sử dụng TikTok Analytics một cách hiệu quả, giúp doanh nghiệp nắm bắt được cơ hội và tối ưu hóa hiệu suất trên nền tảng này.
TikTok Analytics là một công cụ đắc lực nhằm tối ưu hóa hiệu suất tiếp thị cho doanh nghiệp. TikTok còn là sân chơi kinh doanh mạnh mẽ nếu doanh nghiệp biết cách phân tích dữ liệu để ra chiến lược đúng. Cùng FPT Shop tìm hiểu cách đăng ký và sử dụng công cụ này một cách chi tiết trong bài viết dưới đây nhé.
Tổng quan về TikTok Analytics
TikTok Analytics là bộ công cụ và số liệu mà TikTok cung cấp, chủ yếu dành cho những người tạo nội dung và doanh nghiệp. Nó giúp họ theo dõi và đánh giá hiệu suất của video, cũng như cung cấp thông tin chi tiết về tương tác của người xem trên nền tảng.
Với TikTok Analytics, bạn có thể đánh giá:
- Profile performance: Thống kê về lượt xem hồ sơ, sự tăng trưởng người theo dõi và các tương tác khác.
- Content performance: Dữ liệu về lượt xem, thích, bình luận và chia sẻ cho từng video, giúp bạn hiểu rõ về sức ảnh hưởng của nội dung.
- Traffic source: Thông tin về nơi mà người xem của bạn đến từ (For You page, hashtag, link click, v.v.).
- Audience insight: Chi tiết về độ tuổi, giới tính, vị trí địa lý của đối tượng mục tiêu.
- Trending videos: Danh sách những video đang thịnh hành nhất trong khoảng thời gian cụ thể.
Dựa vào số liệu này, người dùng có thể xác định đối tượng mục tiêu phản ứng tích cực nhất và nội dung nào thu hút họ nhất. Điều này giúp họ điều chỉnh chiến lược truyền thông, phát triển cộng đồng người hâm mộ trên TikTok một cách hiệu quả.

Hướng dẫn truy cập TikTok Analytics
Để truy cập TikTok Analytics, bạn có thể thực hiện các bước sau tùy thuộc vào việc bạn sử dụng điện thoại di động hay máy tính:
Trên điện thoại:
- Mở ứng dụng TikTok và chọn phần "Profile" ở góc dưới bên phải màn hình.
- Nhấp vào biểu tượng ba gạch ngang ở góc trên cùng bên phải.
- Chọn "Creator Tools"/"Công cụ dành cho tác giả".
- Chọn "Analytics" hoặc "Phân tích".
Trên máy tính:
- Truy cập trang web của TikTok và đăng nhập vào tài khoản của bạn.
- Nhấp vào phần "Profile" ở góc trên bên phải màn hình.
- Chọn “Business Suite/Bộ công cụ dành cho doanh nghiệp" từ menu dropdown.

Hướng dẫn đọc các chỉ số trong TikTok Analytics
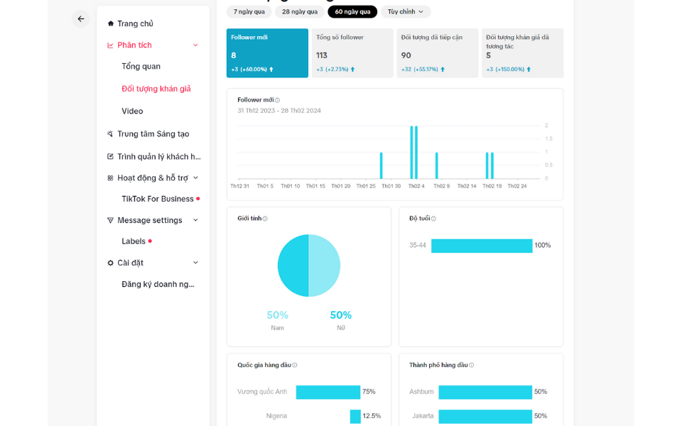
Lượng người theo dõi (Followers)
Việc theo dõi và đánh giá Mục Followers đóng vai trò quan trọng trong việc khám phá đối tượng người xem mục tiêu của bạn trên TikTok. Không chỉ giới thiệu về đặc điểm nhân khẩu học như giới tính, độ tuổi, và địa lý của người xem, mà còn giúp bạn hiểu rõ hơn về sở thích và quan tâm của những người theo dõi bạn.
- Tổng số người theo dõi (followers) là chỉ số quan trọng, thể hiện số lượng người ủng hộ bạn trong khoảng thời gian xác định. Biểu đồ về số followers cung cấp cái nhìn tổng quan về xu hướng tăng trưởng lượng followers.
- Net followers giúp đo lường sự thay đổi thực tế trong tài khoản của mình. Net followers = số followers mới - số người bỏ follow. Điều này quan trọng để đảm bảo rằng bạn không chỉ thu hút người mới mà còn duy trì mối quan hệ với người theo dõi hiện tại.
Ngoài ra, bạn cũng có thể theo dõi sự tăng trưởng của số lượng người theo dõi mới so với các giai đoạn trước đó. Những thông tin này giúp bạn hiểu rõ hơn về tương tác và phản hồi từ cộng đồng của mình trên TikTok.
Follower Insight trên TikTok Analytics là kho báu thông tin giúp bạn hiểu rõ đối tượng người theo dõi bao gồm:
- Độ tuổi (Age): TikTok phân chia độ tuổi thành 5 nhóm từ 18 – 24, 25 – 34, 35 – 44, 45 – 55 và 55+. Mỗi độ tuổi mang đến những đặc tính riêng, từ thói quen đến mối quan tâm. Thông qua dữ liệu này, bạn có thể tạo ra bức tranh chân dung chi tiết về đối tượng người hâm mộ của mình.
- Giới tính (Gender): Bạn dễ dàng biết được tỷ lệ nam và nữ trong số người theo dõi mình.
- Top territories (Top quốc gia): Xác định 5 quốc gia hàng đầu có lượng người theo dõi nhiều nhất.
- Follower activity (Hoạt động của người theo dõi): Phân tích khoảng thời gian trong ngày và các ngày mà người theo dõi bạn hoạt động mạnh nhất. Thông qua đó, bạn có thể xác định "khoảnh khắc vàng" để đăng video, tăng cơ hội lên xu hướng.

Tổng quan tài khoản (overview)
Bạn có thể theo dõi số liệu tổng quan về hoạt động của tài khoản trong 7 ngày, 28 ngày, 60 ngày hoặc theo khoảng thời gian tùy chỉnh. Dưới đây là những thông tin mà phần này cung cấp:
- Lượt xem video: Thông qua số liệu về lượt xem video trong 7, 28, và 60 ngày, bạn có cái nhìn tổng quan về hiệu suất nội dung. Điều này giúp bạn đánh giá và phân tích đối tượng xem video của mình. Bạn có thể hiểu rõ hơn về thói quen và hành vi của người xem để sáng tạo nội dung phù hợp và phát triển kênh TikTok của mình.
- Lượt xem hồ sơ: Đây là số lần trang cá nhân của bạn được xem trong 7 hoặc 28 ngày. Phần này không chỉ cung cấp số liệu về lượt xem, mà còn chi tiết đến mức độ tương tác như lượt thích, bình luận và chia sẻ. Thông qua các thông tin này, TikTok Analytics giúp bạn phân loại chủ đề và nội dung video thu hút nhiều người dùng nhất, cũng như có tỷ lệ tương tác cao nhất.

Nội dung (Video)
- Bài đăng video (Video posts): hiển thị 9 video mới nhất bạn đã đăng theo thứ tự thời gian. Việc này giúp bạn tổng quan về tần suất đăng bài của mình. Liệu tần suất này đã mang lại hiệu quả chưa? Nếu kết quả chưa như mong đợi, việc điều chỉnh số lượng bài đăng và thời gian đăng video trên TikTok có thể giúp phù hợp hơn với đối tượng khán giả của bạn.
- Video nổi bật (Trending Videos): TikTok sẽ liệt kê tối đa 9 video có lượt xem tăng trưởng cao nhất trong 7 ngày gần đây, giúp bạn tối ưu hóa nội dung trên kênh.
Ngoài ra, bạn cũng có thể xem thông tin chi tiết của từng video được đăng tải bằng cách:
- Chọn video muốn xem phân tích.
- Nhấp vào dấu 3 chấm góc phải màn hình.
- Chọn Analytics.
Với mỗi video, TikTok Analytics sẽ cung cấp các thông tin chi tiết về:
Performance
- Total Play Time: tổng thời gian mà video của bạn đã được phát.
- Average Watch Time: thời gian trung bình mà người xem đã dành cho video của bạn. Đây là chỉ số quan trọng để đánh giá mức độ giữ chân người xem.
- Watched full video: Số lần video của bạn được xem đến phút cuối cùng.
- New followers: Số lượng người theo dõi mới mà video này đã thu hút.
- Traffic source: Số lượng lượt xem đến từ Trang For You, Kênh TikTok cá nhân, từ người theo dõi bạn, tin nhắn trực tiếp, hay từ hashtag, âm thanh bạn sử dụng, v.v.
Viewers
- Total viewers: tổng cộng người xem video.
- Gender: phần trăm nam, nữ, và giới tính khác của người xem video.
- Age: độ tuổi của người xem video.
- Top location: khu vực địa lý có số lượng người xem nhiều nhất.

LIVE
Khi bạn muốn phát triển kênh TikTok với mục đích bán hàng, vượt qua 1000 người theo dõi là cơ hội để tận dụng tính năng Livestream của TikTok và đạt được doanh số bán hàng mong muốn. Nếu bạn đã tiến hành Livestream trong 7 đến 28 ngày gần đây, phần Live Analytics trên TikTok cung cấp một số chỉ số quan trọng như sau:
- Total views: Số người đã xem video Livestream của bạn, là chỉ số quan trọng đo lường sự quan tâm và tương tác của cộng đồng.
- Total time: Tổng thời gian bạn đã dành trong các buổi Livestream. Đây là một chỉ số quan trọng để đánh giá sự ổn định và sự hấp dẫn của nội dung bạn đưa ra.
- New followers: Số lượng người theo dõi mới bạn thu được trong quá trình Livestream.
- Top viewer count: Số lượng người xem Livestream nhiều nhất.
- Unique viewers: Mỗi người xem được tính một lần duy nhất, bất kể họ xem lại Livestream của bạn hay không. Điều này giúp đo lường sự đa dạng và mức độ quan tâm từ khán giả.
- Diamonds: Trong quá trình Livestream, người xem có thể tặng quà, và bạn có thể đổi chúng thành tiền thật. Diamonds là một phần thưởng có giá trị từ cộng đồng, thúc đẩy tương tác và sự hỗ trợ từ người xem.
- Viewer ranking: Thứ hạng những người xem dựa trên số lượng quà tặng và thời gian xem Livestream lâu nhất.

Các chỉ số quan trọng khác
Hashtags Views
Chỉ số này cho biết số lần mà video được liên kết với hashtag bạn chọn đã được xem. Ví dụ, nếu bạn tạo một video về những món quà sinh nhật phổ biến cho phụ nữ trong năm 2023 và muốn quảng cáo sản phẩm của mình thông qua video đó, việc tìm kiếm và sử dụng những hashtag phù hợp là rất quan trọng.
Ví dụ: So sánh giữa 2 hashtag #quatangsinhnhat và #setquanu, bạn có thể xem lượt xem của chúng như sau:
#quatangsinhnhat: 97,5 triệu lượt xem
#setqua: 21 triệu lượt xem
Trong trường hợp này, nếu muốn tối đa hóa doanh số bán hàng, bạn có thể ưu tiên sử dụng hashtag #quatangsinhnhat để mở rộng phạm vi và thêm #setqua để tập trung vào đối tượng khách hàng cụ thể hơn.
Ước tính tỉ lệ engagement trung bình
Tỉ lệ tương tác của bạn giúp so sánh hiệu suất của bạn với các tài khoản tương đồng hoặc đối thủ cạnh tranh. Trước khi hợp tác với influencer, bạn cũng có thể sử dụng tỷ lệ tương tác để lựa chọn một cách thông minh và đạt được kết quả tốt nhất. Hai công thức phổ biến tính tỷ lệ tương tác
- (Tổng số lượt thích + Tổng số bình luận) / Tổng số lượng Người Theo Dõi * 100
- (Tổng số lượt thích + Tổng số bình luận + Tổng số lượt chia sẻ) / Tổng số lượng Người Theo Dõi * 100
Ngoài ra, bạn có thể đánh giá tỷ lệ này của một tài khoản bằng cách bằng cách:
- Truy cập vào trang cá nhân, nhấp vào số lượng "Thích" để xem con số tổng quan.
- Đếm tổng số video đã đăng.
- Chia tổng số lượt thích cho tổng số video.
- Chia kết quả trên cho tổng số người theo dõi.
- Nhân kết quả trên với 100.
Tạm kết
Đọc hiểu và phân tích nhuần nhuyễn TikTok Analytics là kỹ năng quan trọng mà bất cứ nhà sáng tạo hay doanh nghiệp nào cũng phải biết. Hy vọng qua bài viết này, các bạn sẽ có định hướng chuẩn và kế hoạch thông minh hơn để phát triển kênh trên sân chơi TikTok nhé.
Đọc thêm:
- Mách bạn cách hiển thị giỏ hàng trên TikTok đơn giản, nhanh gọn chỉ trong "phút mốt"
- Khám phá tất cả về giới hạn follow trên TikTok: Những điều cần biết để bảo vệ tài khoản của bạn
Một chiếc điện thoại xịn với chức năng quay chụp mượt mà là không thể thiếu nếu bạn muốn đầu tư cho “sự nghiệp” trở thành Content Creator trên TikTok. Hãy đến ngay FPT Shop để thoải mái trải nghiệm những dòng sản phẩm mới nhất tại cửa hàng nhé.
:quality(75)/estore-v2/img/fptshop-logo.png)